Guides

This blog goes over some best practices, tips + tricks, and build basics for users to run their Unraid servers in the most energy-efficient way possible.

This guide is to set up a Project Zomboid dedicated server within Unraid 6.9+. You will learn how to get it configured and running for you and your friends to enjoy in no time. You’ve been bitten!

This guide shows you step by step how to back up one Unraid server to another Unraid server using LuckyBackup.

Have a 10gbps network between your Unraid server and a few client machines? Want to see if SMB multi-channel support can increase your transfer rates when both reading/writing data from a sufficiently-sized cache pool? Instructions on how to do this inside!!

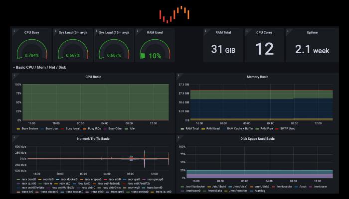
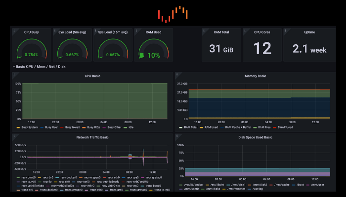
This guide will show you how to set up Grafana and Prometheus's Node Exporter for self-hosted Unraid server monitoring.

Use extra system resources to host dedicated game servers for yourself, your friends, and your family.

Host your own Valheim Dedicated Server on Unraid!