Ultimate Unraid Dashboard Version 1.6 is Now Available
Version 1.6 of the UUD is the largest release yet and leverages the power of the UNRAID API to bring you Array, VM, and Docker Monitoring.
Version 1.6 of the Ultimate Unraid Dashboard (UUD) is the largest release yet and leverages the power of the UNRAID API to bring you Array, VM, and Docker Monitoring!
This new version also adds a dedicated SSD (Cache or otherwise) monitoring section complete with Terabytes Written (TBW) monitoring to show SSD % of drive life used.
There are a ton of other features, enhancements, bug fixes, improvements and continued refinement of the UI and color scheme.
In total, UUD Version 1.6 adds 25 new Panels across 7 sections.
If you are hearing about the Ultimate Unraid Dashboard (UUD) for the first time, this is falconexe's and Gilbn's fantastic work at developing the Ultimate Grafana/Telegraf/InfluxDB/Plex/Tautulli/Varken dashboard for Unraid!
To read more on this project's original inception, see here for the full story.
Support the UUD
Buy the dev a beer or coffee, depending on local time.
What's New?
New UNRAID API Related Panels
- Dynamic Header
- Host Name
- Array Status
- Parity Status
- Mover Running (True/False)
- Parity Check Running (True/False)
Overwatch
Docker Monitoring with Real Time Dynamic Images/Statuses
- Dockers (Running)
- Dockers (Stopped)
VM Monitoring with Real Time Dynamic Images/Statuses
- VMs (Started)
- VMs (Stopped)
Docker
- Dockers (All)
- Docker Details
Virtual Machines
- VMs (All)
- VM Details
Server Hardware
- Shows More Detail Regarding Specific Server Hardware Specifications
Array Growth
- Array Growth (Lifetime)
- Shows Array Growth Over Rolling Last 10 Years (1 Data Point Per Day)
UUD v1.6 Collaborators
A big thanks to all of the contributors and collaborators who helped bring UUD 1.6!
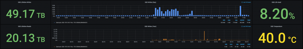
SSD (Cache) Drive Health
- SSD Writes (Day)
- Shows SSD Writes For Rolling Last 24 Hours at 15 Minute Intervals
- Controlled By New SSD Drive Variable
- Shows SSD Writes For Rolling Last 24 Hours at 15 Minute Intervals
- SSD Writes (Year)
- Shows SSD Writes For Rolling Last Year at 1 Day Intervals
- Controlled By New SSD Drive Variable
- Shows SSD Writes For Rolling Last Year at 1 Day Intervals
- SSD Lifetime Writes
- Measures SSD Lifetime Writes
- Math Based on Manufacturer Max TB Written (TBW) Specification
- Color Based on Thresholds (Derived From Manufacturer TBW)
- Measures SSD Lifetime Writes
- SSD Lifetime Reads
- Measures SSD Lifetime Writes
- Math Based on Manufacturer Max TB Written (TBW) Specification
- Color Based on Thresholds (Derived From Manufacturer TBW)
- Measures SSD Lifetime Writes
- SSD Life Used
- Calculates Used Drive Life Based on Lifetime Rights Divided by Manufacturer Max TBW
- Math Based on Manufacture Max TB Written (TBW) Specification
- Color Based on Thresholds (% of Manufacturer TBW)
- Calculates Used Drive Life Based on Lifetime Rights Divided by Manufacturer Max TBW
- SSD Drive Temperature (Dynamic Colors Based Temp Thresholds)
Plex Library Statistics
- Combined Growth Chart Across All Libraries
- The old way was just ugly and too performance intensive
- This is a nice one stop shop!
- Completely Overhauled with New Panels with Media Type Breakdowns Across Sub Libraries
Install Help
For Install Help, this guide is a good place to start.
For help with:
Telegraf Plugins
REGEX:
- Cheat Sheet: https://www.keycdn.com/support/regex-cheatsheet
- Online REGEX Tool-Practice-Lab: https://regexr.com/
- Another Great REGEX Tool: https://www.regextester.com/
Database Logic / Boolean Operators (AND, OR, NOT, EQUAL, NOT EQUAL, etc.)
- https://libguides.mit.edu/c.php?g=175963&p=1158594
- https://www.w3resource.com/sql/boolean-operator/sql-boolean-operators.php
Also see the UUD Walkthrough Video Playlist
What are you waiting for?
See the official UUD support thread for full release details, install guidance and much, much, more!